Рост трафика в 19 раз: как SEO запустило продажи перманентного макияжа в 6 городах одновременно

Сеть студий перманентного макияжа Permanent Lux, имеющая несколько студий в разных городах, обратилась с задачей запустить и продвинуть новый сайт. Несмотря на наличие офлайн-студий, у компании полностью отсутствовало онлайн-присутствие. Требовалось создать работающий инструмент для привлечения клиентов и масштабирования бизнеса.

Начало работ
01.09.2024
Окончание
н/в
Адрес сайта

Рост трафика в 19 раз: как SEO запустило продажи перманентного макияжа в 6 городах одновременно

Сеть студий перманентного макияжа Permanent Lux, имеющая несколько студий в разных городах, обратилась с задачей запустить и продвинуть новый сайт. Несмотря на наличие офлайн-студий, у компании полностью отсутствовало онлайн-присутствие. Требовалось создать работающий инструмент для привлечения клиентов и масштабирования бизнеса.

Начало работ
01.09.2024
Окончание
н/в
Адрес сайта
Permanent Lux

Задача

Запустить и продвинуть новый сайт с нулевой историей домена;
Обеспечить охват всех филиалов сети в продвижении;
Привлекать целевых клиентов по коммерческим запросам;
Добиться стабильного роста записей на процедуры.

Решение

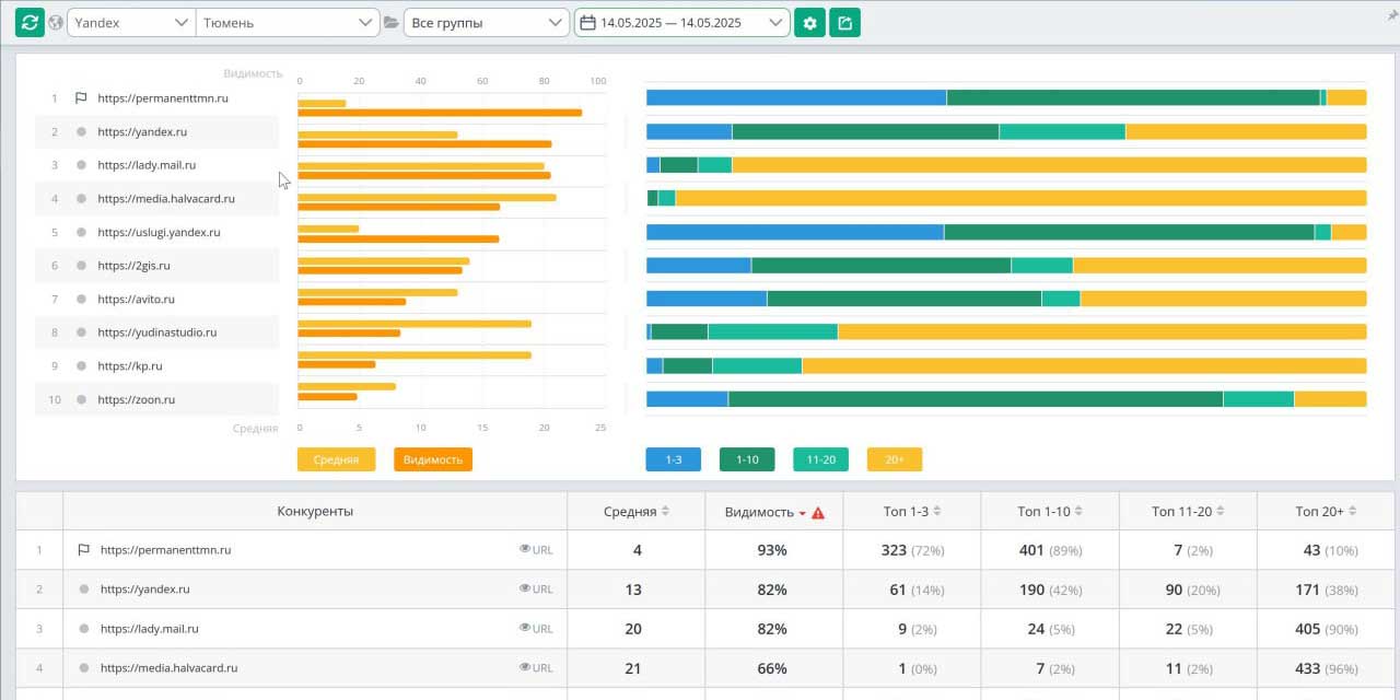
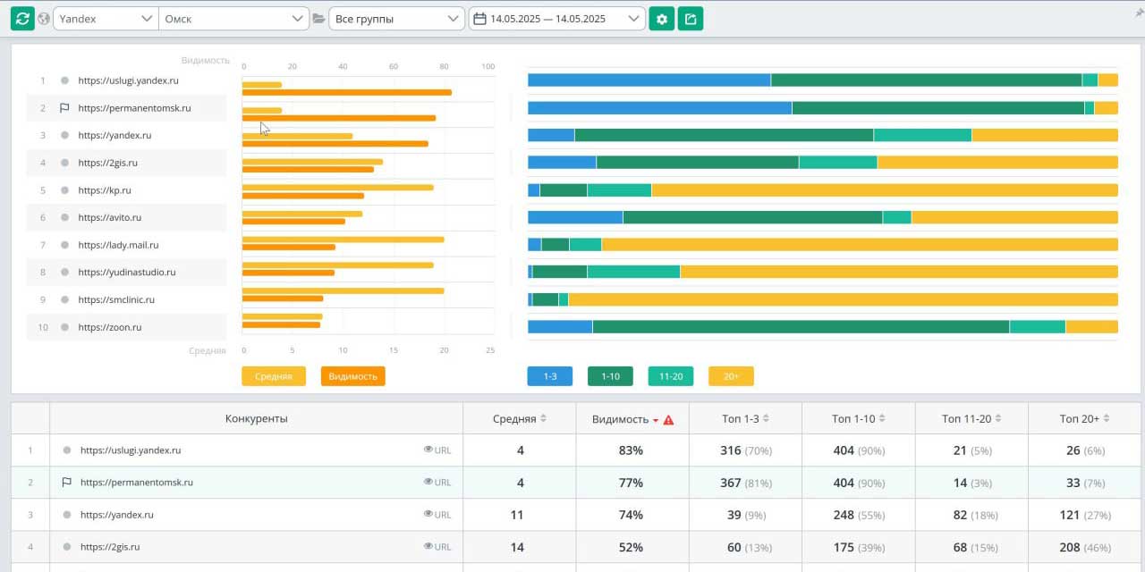
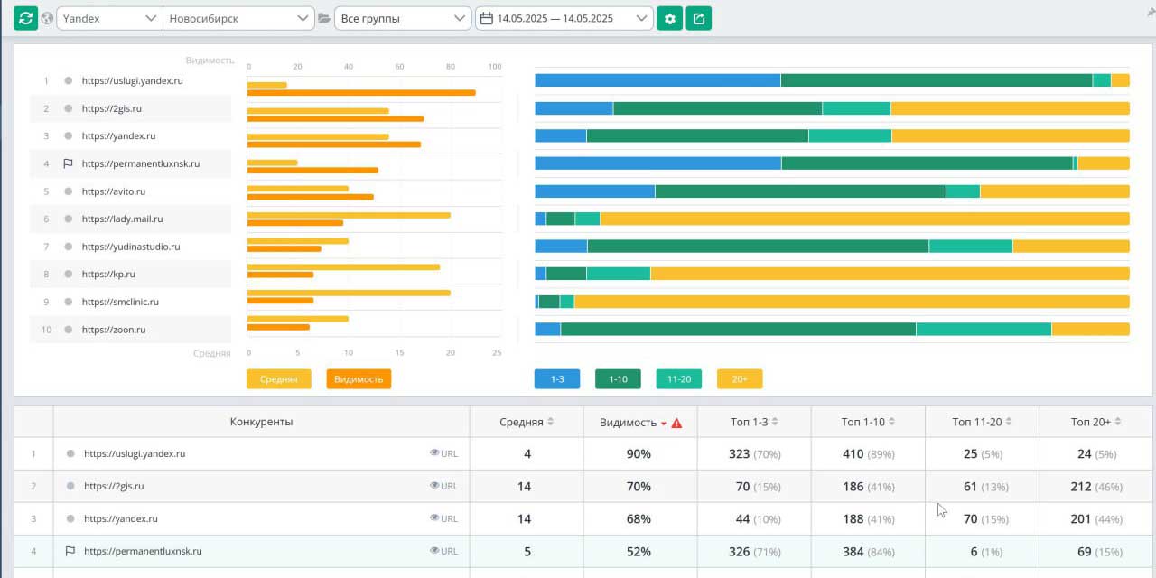
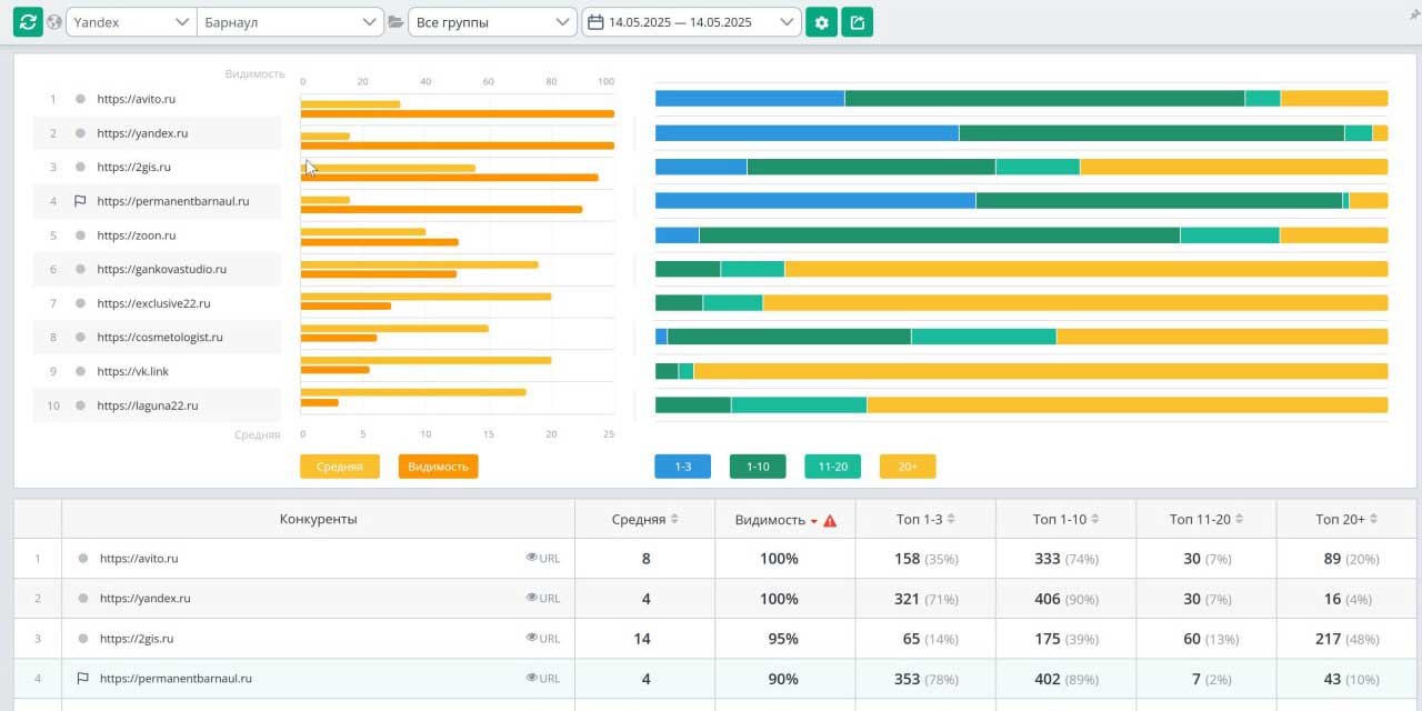
1. Разработка отдельной сайтовой структуры для каждого города.
 

Создали индивидуальные сайты под каждый город с уникальными доменными именами;

Разработали единую систему шаблонов для быстрого запуска новых сайтов;

Реализовали централизованную систему управления контентом всех сайтов.

 
2. Локальная оптимизация под каждый регион.
 

Сформировали отдельные семантические ядра для каждого города (500-700 запросов на регион);

Создали уникальный контент с привязкой к местным особенностям и адресам студий;

Настроили отдельные карточки бизнеса в Яндекс и Google для каждого филиала.

 
3. Двухэтапная стратегия продвижения.
 

Этап 1 (месяцы 1-4): Акцент на внутреннюю оптимизацию и поведенческие факторы. После достижения уверенного роста позиций в Яндекс (20-30% видимости) перешли к следующему этапу;

Этап 2 (месяцы 5-8): Подключение стратегического линкбилдинга. Начали планомерное наращивание ссылочной массы через тематические площадки в каждом регионе.

 
4. Унификация системы онлайн-записи.
 

Внедрили единую систему бронирования с привязкой к конкретному городу и студии;

Настроили сквозную аналитику для отслеживания конверсий по каждому сайту;

Реализовали систему акций и скидок с географической привязкой.

Результат

Раздельная стратегия продвижения для каждого города доказала свою эффективность, позволив добиться максимальной релевантности в каждой локации и создать устойчивую систему масштабирования.

slide_0
slide_1
slide_2
slide_3
slide_4
slide_5
slide_6
slide_7
slide_8
slide_9
slide_10

Трафик
+1232%
+637%
78%
Видимость сайта в Яндексе
46%
Видимость сайта в Google
в 20 раз
Рост общего органического трафика по всем сайтам сети

Оценим ваш проект

Знакомство с вашим проектом — бесплатно и без обязательств. Хотите знать, как будет выглядеть ваш проект и сколько стоит его реализация? Мы предлагаем бесплатную глубокую оценку. За 2-7 дней (в зависимости от задачи) мы погрузимся в вашу идею, чтобы предложить оптимальное решение. Доверьте нам самую амбициозную идею — и мы превратим ее в лидера рынка.
Екатеринбург, площадь Первой Пятилетки, 1