Из локального игрока в федеральные: история роста с SEO

В числе проектов, над которыми трудилась наша команда, хотелось бы выделить кейс по развитию интернет-магазина «Империя пола». В начале 2021 года мы создали новый сайт компании со SMART-фильтром, который предстояло сделать мощным инструментом для развития бизнеса клиента. Результаты нашей работы в течение полутора лет превзошли ожидания по ряду параметров. К середине 2022 года в 5 раз увеличился трафик ресурса, а поток заказов повысился втрое.

Начало работ
01.01.2021
Окончание
н/в
Адрес сайта

Из локального игрока в федеральные: история роста с SEO

В числе проектов, над которыми трудилась наша команда, хотелось бы выделить кейс по развитию интернет-магазина «Империя пола». В начале 2021 года мы создали новый сайт компании со SMART-фильтром, который предстояло сделать мощным инструментом для развития бизнеса клиента. Результаты нашей работы в течение полутора лет превзошли ожидания по ряду параметров. К середине 2022 года в 5 раз увеличился трафик ресурса, а поток заказов повысился втрое.

Начало работ
01.01.2021
Окончание
н/в
Адрес сайта
Империя Пола

Задача

Повышение объема продаж;
Территориальное расширение зоны присутствия;
Увеличение потока розничных покупателей;
Нарастить трафика сайта.

Решение

Этапы продвижения сайта

На начальном этапе мы разработали эффективные шаблоны для сборки SEO-каркаса сайта под каждый регион. Страницы формировались под необходимые параметры без ручной верстки.

 

Были внедрены:
инструменты для редиректа (переадресация со страниц старого сайта);
выгрузка данных из 1С по ключевым параметрам;
шаблоны для отличающихся уровней вложенности (сортировка по дополнительным характеристикам);
инструменты, позволяющие отображать в карточке товара уточняющие данные, менять текущие характеристики, добавлять на поддомены необходимые скрипты и SEO-тексты.
Результатом поэтапной работы стал умный ресурс, автоматически формирующий тексты и страницы, позволяющий производить необходимые настройки.

 

 
Развитие ссылочной стратегии

При попытках построения PBN-сети от этой идеи нам пришлось отказаться из-за больших затрат времени на продвижение с помощью сайтов-сателлитов. Приняли решение покупать «вечные» ссылки, сотрудничая с Sape. Сайты-доноры для размещения отбирали по соответствующей тематике, географии поддомена, интенсивности трафика и возрасту ресурса. Среди всей массы закупленных ссылок около 80% были безанкорными, оставшаяся часть – анкорными. Надо сказать, что в отдельных регионах, например Сургуте и Магнитогорске, расходы на размещение были минимальными из-за низкой конкуренции в выдачи поисковиков.

 

 
Коммерческие факторы

Чтобы поисковики хорошо ранжировали сайт, мы уделили особое внимание юзабилити. Для удобства просмотра каталога мы усовершенствовали карточки товаров. Были добавлены уникальные описания, видеоматериалы. Размещена информация о доставке с учетом региона. Сайт стал более информативным после дополнения сертификатами и документами, информацией о наличии товаров, адресов розничных магазинов. Мы поработали над размещением видео- и фотоотзывов от клиентов.

 

slide_0
slide_1

Результат

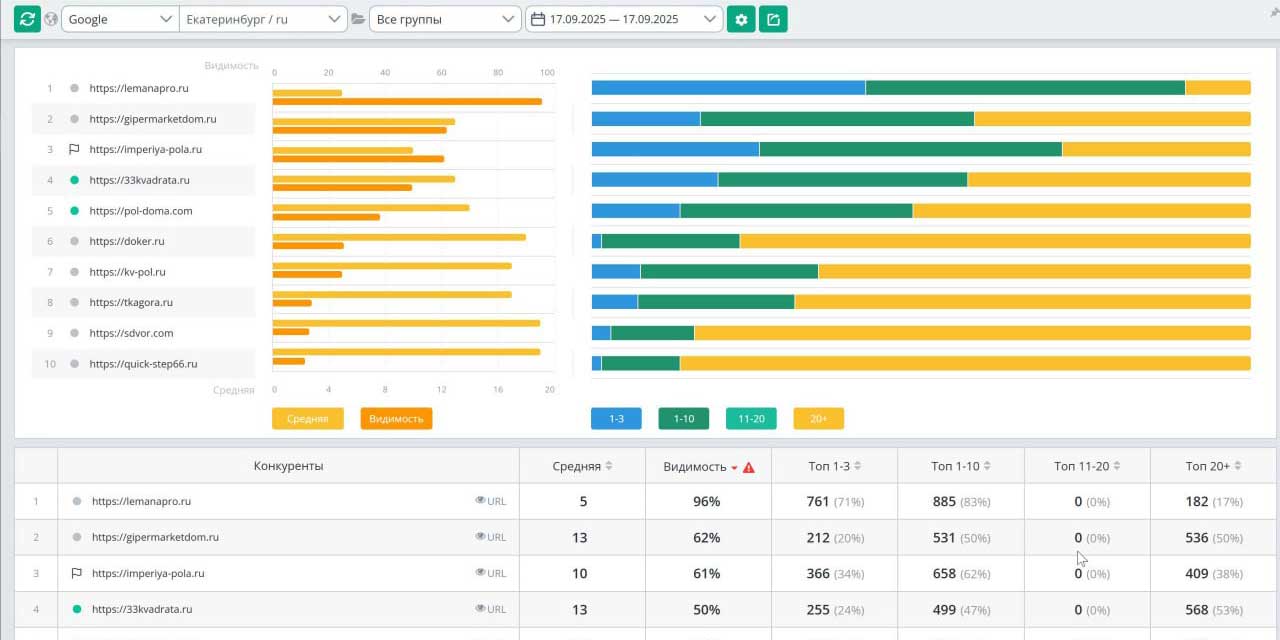
Изучив статистику сайта весной 2022 года, мы убедились в правильности выбранной стратегии работы. Сайт в Екатеринбурге по видимости занял лидирующую позицию. В Google показатель достиг 47%. По другим регионам – в пределах 35%. В Яндексе по короткому ядру в Екатеринбурге достигнут уровень видимости около 70%. Другие результаты, зафиксированные в конце 2023 года:

Трафик
+685%
+795%
+749%
посещаемость интернет-магазина выросла с 5600 визитов в течение месяца до 48000
до 25000
в регионах с розничными точками трафик увеличился с 5000 до 20000-25000
+500%
количество онлайн заказов через сайт возросло в 5 раза
+200%
розничная сеть увеличилась в 2 раза (количество шоурумов выросло с 8 до 17).

Оценим ваш проект

Знакомство с вашим проектом — бесплатно и без обязательств. Хотите знать, как будет выглядеть ваш проект и сколько стоит его реализация? Мы предлагаем бесплатную глубокую оценку. За 2-7 дней (в зависимости от задачи) мы погрузимся в вашу идею, чтобы предложить оптимальное решение. Доверьте нам самую амбициозную идею — и мы превратим ее в лидера рынка.
Екатеринбург, площадь Первой Пятилетки, 1